電動汽車的詳細分類:純電動汽車、燃料電池電動汽車等
2015-09-22
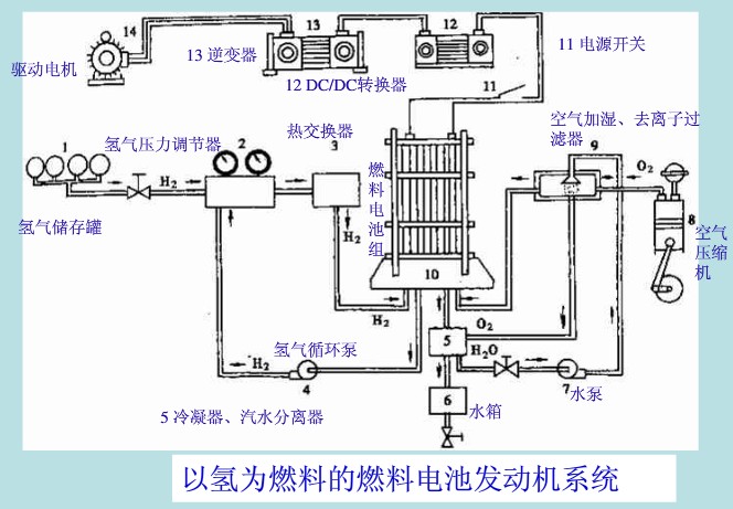
根據國標GB/T?19596-2004電動汽車術語,電動汽車種類可劃分為:純電動汽車、燃料電池電動汽車及混合動力(電動)汽車三大類,其中混合動力(電動)汽車又可細分為三種類型的電動車輛,如下圖:

下面用圖介紹電動汽車的分類以及各類電動汽車的相關簡介:





下一篇: 關于電動汽車用繼電器的關注點
2015-09-22
根據國標GB/T?19596-2004電動汽車術語,電動汽車種類可劃分為:純電動汽車、燃料電池電動汽車及混合動力(電動)汽車三大類,其中混合動力(電動)汽車又可細分為三種類型的電動車輛,如下圖:

下面用圖介紹電動汽車的分類以及各類電動汽車的相關簡介:




